Version: V 7.2.x
Modules: Governance
Product Area: Dashboards - Topic - Change Request Summary
Time to apply: ~30 minutes
Summary
RSA IGL Recipes - The 12 Dashboards of Christmas - Summary , 2020 - Part 10 of 12
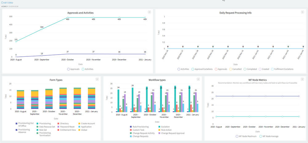
This dashboard shows information about Change Requests within your environment. The goal of this dashboard is to help understand the trending of Change Request and details on the different workflows and forms being used overall.
Example Image (Click to enlarge)
Key Notes
- This chart/report/dashboard is supplied "as is" - any modification of this item is done at your own risk.
- If you have issues applying this chart/report/dashboard, please comment below for help, DO NOT contact the RSA Support team.
- This dashboard is applied at the "topic" level, but it could also be used at the "home/welcome" level if required.
- If you would like more assistance with this chart/report/dashboard or for help in creating other chart/report/dashboards, then RSA Professional Services (RSA PS) is available to help.
- Please contact your RSA Account Manager or local RSA Sales Rep or reply below for further assistance.
- Do not forget to set "User Constraints" on your dashboards - otherwise everyone will be able to see them who has access to the object
Details
The "Admin Collector Summary" dashboard, contains the following charts & Reports, all of which need to be created first, before you can implement this dashboard. Please see these documents for more info on how to create the required dashboard objects first:
- RSA IGL Recipes: WF Node Metrics
- RSA IGL Recipes: Workflow Types
- RSA IGL Recipes: Workflow Form Types
- RSA IGL Recipes: CR Approvals & Activities Trending
- RSA IGL Recipes: Telemetry Chart - Daily Request Processing Summary
Dashboard Implementation
You MUST follow standard change request process and apply this solution in your lower environments first, before moving this to Production.
- Create each of the reports/charts as listed above in the "details" section
- Once all these charts/reports have been created successfully
-
Go to Admin / Dashboards
-
Go to the "Topic Dashboards" tab
- Find "Overview" & "Requests"
-
Press the "Edit" button
-
Under the "Dashboard Overview" tab
Dashboard Name: Overview
Enabled: True/Checked
Display Sequence: 1 (you can update this value in future, to move where this dashboard is shown).
Layout: Proportional Layout, select the option with 5 results, as shown below.
-
Under "Dashboard Components" Tab.
-
Click "Add Component" button.
-
Add each of the charts, listed above, you must do this step for each chart.
-
Update the order of the reports/charts so that final result is like the image below.
-
Under the "User Constraints" tab set the correct level of access for who should see this dashboard.
Note: For this dashboard, as it appears on the home screen, it is STRONGLY recommended that you set constraints, otherwise everyone who logs in, will be able to see this dashboard.
This is the "Advanced" SQL that can be used, if you want to copy and paste the below/*AveksaAdmin, System Administrators*/ users."User Id"='AveksaAdmin' or users.id has approles (('Aveksa EDC','System Administrator'))
-
Click "OK"
-
The new dashboard should now be shown from the Home screen.
Related Articles
RSA Governance & Lifecycle Dashboards and Reports Recommended Practice Workshop 10Number of Views Provisioning node CommandStatusCode and CommandStatusMessage in RSA Identity Governance & Lifecycle 206Number of Views RSA Governance & Lifecycle Services 101: Dynamic Reports & Charts - What are they and how do you use them? 24Number of Views RSA Governance & Lifecycle 8.0.0 Advanced Dashboards Risk Engine Setup Guide 38Number of Views RSA Governance & Lifecycle 8.0.0 Advanced Dashboards Gamification Setup Guide 20Number of Views
Trending Articles
Downloading RSA Authentication Manager license files or RSA Software token seed records Unable to login to RSA Authentication Manager Security Console as super admin RSA Authentication Manager 8.9 Release Notes (January 2026) How to manipulate imported RSA SecurID Software Token(s) on an iPhone or iPad device Connection fails to Cloud Authentication Service when connecting through a proxy server from RSA Authentication Manager to…